
Elmarkedet har ændret sig, og mine prognoser har svært ved at ramme weekendpriser. Weekendpriserne blev som ventet lavere end prognosen sagde, så lørdag er et klart minimum. Søndag er knap så god. Der går nok nogle uger før jeg får det rettet op, så hav tålmodighed.
Silas Hansen postede dagens illustration under et af mine opslag.
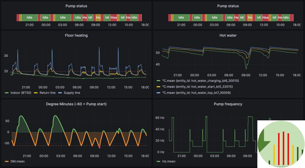
Han har en varmepumpe og med fremløbstemperatur på gulvvarmen indstillet til 25 grader. Termostaterne siger at der er 22/23 grader i hele huset, men hans WAF kræver en termostaten på 25/26 grader. Jeg tror der er noget galt med de tal, men når man ser illustrationen skal jeg ikke udfordre tallene.
Silas henter data ud fra varmepumpen via modbus og ind i Home Assistant, så han har total indsigt i hvad den foretager sig og hvorfor.
Man får lyst til at anskaffe sig en varmepumpe!
Kan du i øvrigt spotte den åbenlyse optimering Silas ikke har lagt ind endnu?
MVH
Henrik
